VOLVER

Cómo ingresar al usuario web y mirar reportes.

Abrimos nuestro navegador favorito y escribimos la URL o pegamos el link de la plataforma del usuario web, e ingresamos nuestros datos (email y clave) que nos pidió en el momento de la creación del usuario web.

Al ingresar a la plataforma del usuario web, al lado izquierdo están las pestañas a las que podemos ingresar para información. Aquí en la primera es la de "Mesas", que son las mesas abiertas actualmente en Sumapos, y si le damos clic a cualquiera, veremos más detalles de esa mesa.

Esta es la información que nos da al darle clic a una mesa abierta.

La siguiente pestaña es la de "Clientes", donde podemos ver toda la información de los clientes creados.

La siguiente pestaña es la de "Menu", donde podemos ver toda la información de los productos creados.

La siguiente pestaña es la de "Inventario", donde podemos ver toda la información de los insumos creados.

La siguiente pestaña es la de "Empleados", donde podemos ver toda la información de los empleados que tenemos creados.

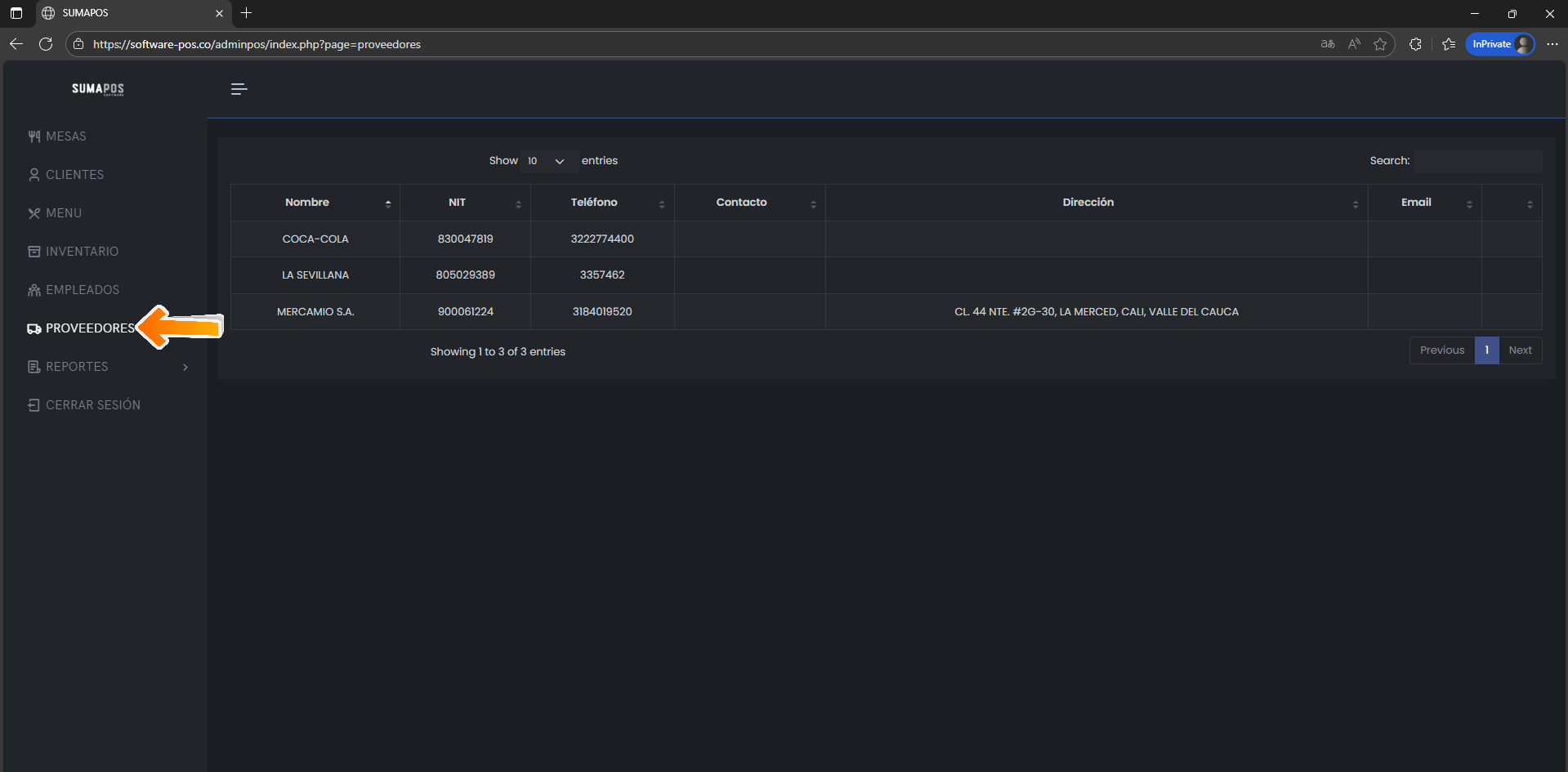
La siguiente pestaña es la de "Proveedores", donde podemos ver toda la información de los proveedores que tenemos creados.

La siguiente pestaña es la de "Reportes", que al darle clic nos despliega unas opciones de varios reportes que podemos sacar y descargar. En el primero, que es de "Ventas", al darle clic, escogemos las fechas (desde y hasta) dándole clic al recuadro para que salga el calendario y escoger, y le damos a "Aceptar".

Nos muestra las "ventas" durante esas fechas, y nos permite exportarlo a Word, Excel o PDF. Con solo darle clic a los botones que están debajo de las fechas y al botón de "Aceptar".

Hacemos el mismo procedimiento anterior para este reporte de "Detalle de Ventas".

Hacemos el mismo procedimiento anterior para este reporte de "Productos Eliminados".

Hacemos el mismo procedimiento anterior para este reporte de "Descuentos".

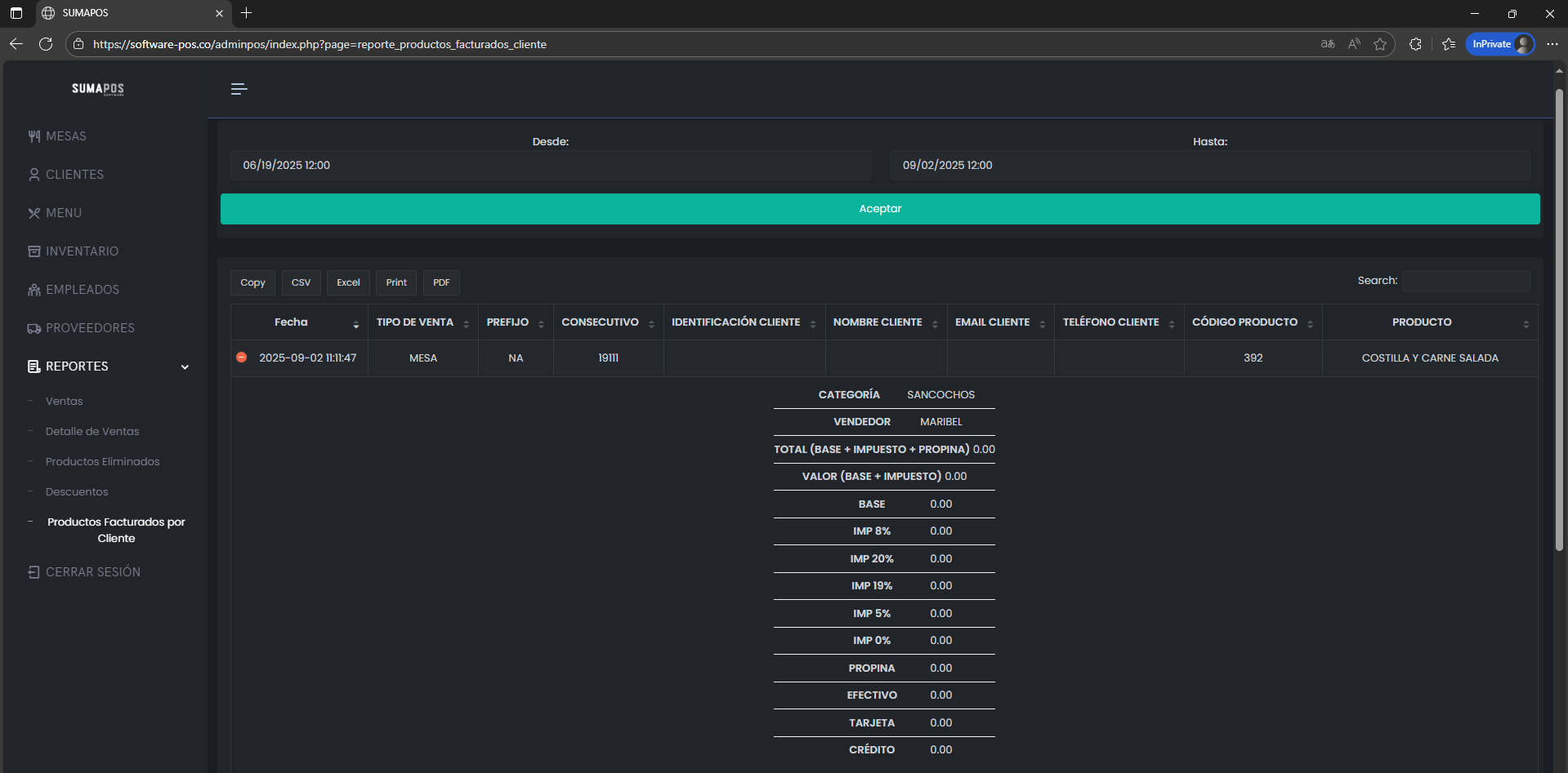
Hacemos el mismo procedimiento anterior para este reporte de "Productos Facturados por Cliente". Y aparte si le damos clic a uno o en el "+" ampliamos mas informacion o detalles.

Así como lo vemos aquí, de esta forma.